1. Nội dung
Hướng dẫn xem báo cáo AI chốt đơn và tương tác khách trên MISA Agentwork. Báo cáo giúp shop theo dõi hiệu quả AI tư vấn, số đơn chốt thành công và lượng khách quan tâm theo từng tháng. Nhờ đó, shop biết thời điểm bán tốt hoặc chưa tốt để chủ động tung khuyến mãi, chăm lại khách cũ hoặc đầu tư quảng cáo kịp thời…
2. Hướng dẫn chi tiết
- Vào mục Nhân viên AI, chương trình hiển thị danh sách các nhân viên AI đã tạo.
- Với mỗi nhân viên AI đã triển khai, shop nắm được:
- Số hội thoại mà nhân viên AI đã tiếp khách.
- Số đơn hàng mà AI đã chốt thành công.
- Doanh thu từ các đơn hàng AI xử lý.

- Click vào mục Đơn hàng để xem chi tiết báo cáo của nhân viên AI đó.
- Chọn tab Báo cáo hoạt động.
- Tại đây có thể nắm được các thông tin như:
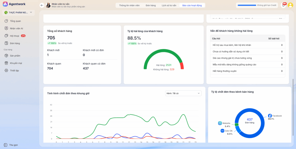
- Tổng quan đơn hàng: Số đơn mới, chờ xử lý, chờ lấy, đang giao, đã hoàn thành, đã hủy.
- Kết quả kinh doanh:
- Doanh thu thực tế và doanh thu lũy kế.
- Biểu đồ tăng trưởng theo từng kỳ.
- Hiệu quả sử dụng AI (Credit): Tổng số credit đã dùng và số credit trung bình mỗi đơn hàng.
- Hiệu quả tương tác:
- Tổng số hội thoại với khách (trên Facebook, Zalo, Website) trong kỳ.
- Số lượng đơn hàng đã chốt từ các hội thoại.
- Tỷ lệ chốt đơn (so sánh với kỳ trước).
- Khách cần hỗ trợ gấp: Danh sách khách hàng đang chờ shop phản hồi.
- Hiệu quả từng kênh bán hàng: Thống kê theo từng kênh (Website, Messenger…), gồm số đơn, doanh thu, số hội thoại, tỷ lệ chốt đơn từng kênh.
-
Top sản phẩm bán chạy: Danh sách các sản phẩm bán nhiều nhất trong kỳ và số lượng từng sản phẩm.


1. Vào mục Tổng quan.

2. Chọn khoảng thời gian muốn xem báo cáo

3. Xem các chỉ số chính:
3.1. Số khách hàng tương tác: Hiển thị tổng số khách đã từng tương tác với shop trong thời gian đã chọn.
3.2. Số đơn hàng: Tổng số đơn đã phát sinh và được chốt.
3.3. Tỷ lệ AI chốt đơn thành công: Đây là số phần trăm khách đã được nhân viên AI tư vấn chốt mua hàng thành công. Chỉ số này càng cao thì chứng tỏ nhân viên AI của shop càng giỏi, tư vấn và thuyết phục khách mua tốt hơn, giúp shop bán được nhiều đơn hơn.

3.5. Biểu đồ Số lượng đơn hàng được chốt: Giúp shop nắm được tháng nào đang nhiều đơn, tháng nào thấp để kịp thời ra quyết sách thúc đẩy bán hàng.

3.6 Biểu đồ Số lượng khách hàng tương tác cho biết có bao nhiêu khách đã nhắn tin hoặc với nhân viên AI, giúp shop biết có đang thu hút khách tốt hay không.

3.7. Đối chiếu so với năm trước
Mỗi chỉ số đều có hiển thị so sánh với cùng kỳ trước (%) từ đó biết kết quả kinh doanh kỳ này đang tốt hơn hay kém hơn để kịp điều chỉnh cách bán hàng.

Lưu ý:
- Nhấn vào từng chỉ số hoặc biểu đồ để xem chi tiết hơn về dữ liệu.

- Theo dõi thường xuyên để phát hiện biến động bất thường (sụt giảm đơn, khách hàng…), từ đó kịp thời điều chỉnh bán hàng hoặc CSKH.